cray

See what Claude Code is doing

A local profiler and debugger for Claude Code sessions. Visualize token usage and tool calls.

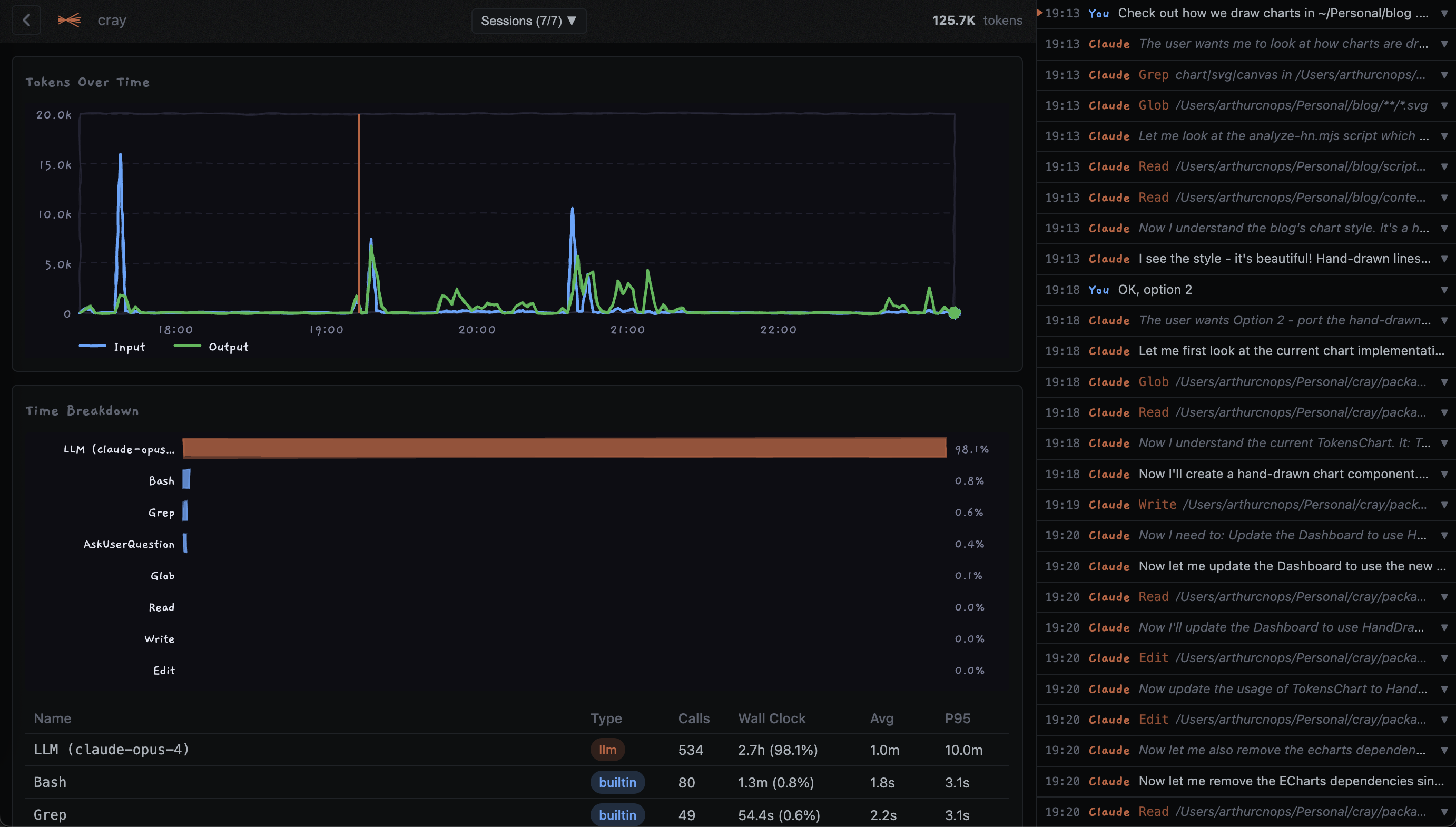
cray dashboard showing token usage chart, time breakdown, and chat history
Token usage over time
Time breakdown by tool
Chat history

Install

curl -fsSL https://cray.my/install | sh

Token usage over time

See input, output, and cache tokens across your session timeline.

Tool breakdown

Understand which tools take time. See call counts, latencies, and errors.

Local only

Runs entirely on your machine. No data leaves your computer.

Usage

cray

Auto-discover all sessions, launch the explorer UI

cray ~/.claude/projects/myproject

Analyze sessions for a specific project

cray --time-breakdown

Print a terminal summary without opening the UI